The Most Comprehensive Options Analytics Platform Ever Built
113 tabs. 32 AI agents. 6 trading modes. Real-time GEX analysis. Equity options, Forex, Financial Sector, and Crypto — one platform.

6 Trading Modes, One Platform
Switch between equity options, live execution, forex, financial sector, crypto derivatives, and crypto live trading.
Interactive Preview
Explore the OPEX Terminal
Switch between all 6 trading modes. See live metrics, AI signals, and exposure analysis for each mode — all from one unified platform.
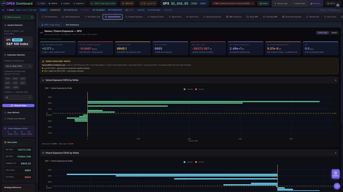
Net GEX
+$14.2B
Gamma Flip
595.00
Call Wall
610.00
Put Wall
585.00
DEX Momentum
+$2.1B
Cascade Prob
23%
Positive Gamma + Dealer Support
OTM Call Flow Detected
Skew Inversion on 0-3 DTE
Institutional-Grade Tools, Retail Pricing
Everything you need to analyze, plan, and execute options trades with precision — powered by 27 custom AI models running locally.
GEX Intelligence
Real-time gamma exposure analysis with dealer hedging, Call/Put walls, Gamma Flip detection, and cascade scoring.
Learn moreAI War Room
4 AI agents debate your trades simultaneously, producing a synthesis verdict with conviction scoring.
Learn morePro Chart
GPU-accelerated candlestick charting with 20+ technical indicators, drawing tools, and GEX zone overlays.
Learn morePattern Encyclopedia
140+ patterns including 65 chart patterns and 76 candlestick patterns with statistical win rates.
Learn moreSpread Scanner
27 spread type detection with full lifecycle tracking, P&L visualization, and 3D payoff surfaces.
Learn moreCrypTex Module
Full 24/7 crypto options analytics for BTC and ETH with 30 dedicated tabs.
Learn moreForex Suite
7 forex tabs: Currency strength radar, carry trade conviction engine, session analytics, and the Forex→Options Nexus bridge.
Learn moreFinEx Intelligence
7 financial sector tabs: Treasury Lab, rate impact simulator, bank dashboard, sector rotation, and yield curve analysis.
Learn moreSee OPEX in Action
Explore the analytics tabs, AI agents, and visualization tools built for professional options traders. Click any image to learn more.
Market Intelligence
OPEX Pro Heatmaps
Visualize 500+ stocks and 200+ crypto tokens with multiple color modes — change %, volatility, relative volume, and more.

S&P 500 — Change %
Real-time market heatmap with sector grouping, bullish/bearish sentiment, and click-to-open OPEX dashboard.

S&P 500 — Volatility
Purple-cyan magnitude gradient showing daily volatility distribution across the entire S&P 500 by sector.

CrypTex — Crypto Market
24/7 crypto market heatmap covering 200+ tokens with BTC dominance, market cap, and AI sentiment.
AI Intelligence
Watch the War Room in Action
4 specialized AI agents debate every trade. A Bull, Bear, and Quant analyst argue their case before a Synthesizer delivers the final verdict with entry, stop, and target levels.
Interactive Demo
Try the Pro Chart
GPU-accelerated charting with the OPEX Pro Chart engine. This is a live, interactive preview — the full version includes 20+ indicators and GEX overlays.
The Consolidation Play
Replace $695/mo in tools with $99.99/mo
OPEX Pro replaces SpotGamma + Unusual Whales + OptionStrat + Cheddar Flow + TradingView Pro + Barchart Premier + Think or Swim + Bloomberg Terminal features + Crypto analytics + Forex tools.
One Platform. Every Device.
Desktop-first today, everywhere tomorrow.
Desktop
ReadymacOS, Windows & Linux
Mobile
Coming SooniOS & Android
Web
Coming Soonapp.opextrader.com
How OPEX Compares
A head-to-head look at the options analytics landscape.
| Feature | OPEX Trader | Unusual Whales | OptionStrat | Cheddar Flow | SpotGamma |
|---|---|---|---|---|---|
| Analytics Tabs | 106 | ~20 | ~10 | ~8 | ~15 |
| AI Agents | 32 | ||||
| Pattern Detection | 140+ | ||||
| GEX Analysis | |||||
| Crypto Options | |||||
| 3D Spread Viz | |||||
| Forex Suite | 7 tabs | ||||
| FinEx Intelligence | 7 tabs | ||||
| Custom AI Models | 3 | ||||
| War Room | |||||
| Backtesting | |||||
| Desktop App | |||||
| Starting Price | Free | $39/mo | $39/mo | $49/mo | $49/mo |
Analytics Tabs
AI Agents
Pattern Detection
GEX Analysis
Crypto Options
3D Spread Viz
Forex Suite
FinEx Intelligence
Custom AI Models
War Room
Backtesting
Desktop App
Starting Price
Ready to Transform Your Options Trading?
Start with a free trial. No credit card required.









